| Sujet : Identification et panne d'un appareil inconnu Nouveau | De lgd01 Le 01-10-2009 à 18:52 sta |
|
Bonjour à tous.
Je viens solliciter votre aide pour l'identification et le dépannage d'une radio.
La marque est « BERNIGAUD » mais aucun type ou numéro n'est indiqué.
Celui-ci comporte 4 boutons à l'avant
-M/A et Volume
-Sélection de la fréquence
-Sélection de la gamme PO/GO/BE/PHONO
-Sélection Grave/Aigüe/Musique/Parole
A l'arrière un bouton pour la sélection HP interne/HP Supplémentaire/Les 2 HP et les prises Antenne/Phono/HP suppl.
J'ai quelques photos mais trop grosses pour les joindre au message...
Il est équipé de 7 lampes dont l'œil magique.
Certaines références de lampes sont effacées.
Sur le socle, il y a 6 rimlocks: GZ41, EF41, EL???, ????, ECH42, E???
L'œil magique a le même type de culot qu'un EM34 (8 broches) mais le tube en verre est plus gros (29mm de diamètre). Sur le culot en plastique est écrit « Visseaux ».
HP de marque « VEGA », référence EFC (pas sûr).
Sauriez-vous identifier cette appareil et me donner les références manquantes des lampes ainsi qu'un schéma?
Après nettoyage et premières vérifications, j'ai pu mettre cette appareil sous tension (le fusible était grillé et le câble d'alimentation cuit et coupé au niveau du socle. Les petites ampoules d'éclairage (6,5V 0,1 et 0,3 A) sont toutes grillées).
Le transfo est réglé sur 245V. Il y a 110/125/145/220/245.
Les 6 lampes rimlocks s'allument mais pas l'œil magique.
Aucun son audible sur aucune gamme ni fréquence.
Le bruit de fond du HP augmente avec le volume.
L'œil magique ne s'allume pas.
Les tensions relevées avec un voltmètre numérique (j'ai cru comprendre que les voltmètres numériques ne marchent pas bien mais je n'ai que ça, cela donne au moins une première indication!)sur les broches du l'œil sont les suivantes (numérotation de 1 à 8 dans le sens des aiguilles d'une montre à partir de l'ergot vue de derrière en alternatif/continu en volts)
1- 0/0
2- 6/0
3 -102/76
4 – 0/0
5 – 410/180
6 – 99/74
7 – 0/0
8 – 0/0
Les ampoules d'éclairage sont branchées sur la borne 2, il semble donc que cette tension soit correct (6V pour des ampoules de 6,5V).
Auriez-vous une idée de la panne?
Une œil magique défectueux peut-il empêcher le fonctionnement?
L'absence de son et un œil éteint peuvent-ils révéler un seul problème?
Y-a-t-il des mesures à faire par ohmmètre pour vérifier l'état de l'œil?
Toute suggestion pour analyser le problème sera la bien venue.
Merci beaucoup pour votre aide.
lgd01
P.S.: Je suis débutant dans le dépannage TSF...
|
|
| Sujet : Identification et panne d'un appareil inconnu Nouveau | De Pierrot du 82 Le 01-10-2009 à 20:07 cms |
|  |
Bonjour lgd01
Avant tout, lire :
http://www.tsf-radio.org/pg.php?p=4
et :
http://www.tsf-radio.org/pg.php?p=5
Ne pas brancher avant d'avoir remplacé certains condensateurs...
Non, la panne ne provient que très rarement de l'oeil magique...
BERNIGAUD quelle drôle de marque, je ne connais pas, peut-être une fabrication artisanale ?
Vous êtes de quelle région ?
|  |
|
|
| Sujet : Identification et panne d'un appareil inconnu Nouveau | De lafraiche Le 01-10-2009 à 23:18 sta |
|
une photo pourrait nous aider ?
|
|
| Sujet : Identification et panne d'un appareil inconnu Nouveau | De Totolagalène Le 01-10-2009 à 23:32 sta |
|
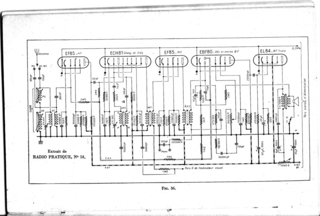
Peut-être une autre autre EF 41 en premier (amplification HF), puis ECH42 (changeuse de fréquence), EF41 (amplification moyenne fréquence), EBC41 (détection et préampli BF),
EL41 (finale de puissance BF).![[:Hi:]](s12.gif)
|
|
| Sujet : Identification et panne d'un appareil inconnu Nouveau | De Totolagalène Le 01-10-2009 à 23:55 sta |
|
Un schéma-type de cette éventualité avec l'équivalence des tubes en série Noval.![[:Hi:]](s12.gif)
| |
|
| Sujet : Identification et panne d'un appareil inconnu Nouveau | De Totolagalène Le 02-10-2009 à 00:29 sta |
|
| |
|
| Sujet : Identification et panne d'un appareil inconnu Nouveau | De lgd01 Le 02-10-2009 à 08:46 sta |
|
Bonjour et merci pour vos commentaires.
Ci-joint quelques photos (après réduction).
Concernant la gamme, j'ai oublié l'OC!
Je pense que ce poste vient de la région lyonnaise mais sans garantie!
A+,
lgd01
| |
|
| Sujet : Identification et panne d'un appareil inconnu Nouveau | De f1ftp Le 02-10-2009 à 18:29 sta |
|
Bonsoir à tous
Une chose est pratiquement sure c'est la présence d'une lampe ampli HF.Apres pour la position des lampes je dirai que la ECH42 est a la bonne place par la suite ca se corse :si la EF41 est à la bonne place il manque la lampe dédectrice et je dirai que celle entre les deux MF est une EAF42 (courrant chez Marquet).
Ou alors on a de l'antenne à la BF EF41,ECH42,EF41,EBC41,EL41.
Seul un examen du dessous du châssis pourra lever le doute.
Une photo du dessous serait la bienvenue,vous pouvez me l'envoyer en haute définition sur ma boite mail en cliquant sur mon pseudo (en rouge)
CI joint un schéma type de Ducretet mais sans ampli HF
L'oeil magique est probablement une EM34 et pour vérifier le filament mesurer entre les broches 2 et 7 apres l'avoir sortie de son support .
Philippe
| |
|
| Sujet : Identification et panne d'un appareil inconnu Nouveau | De lgd01 Le 04-10-2009 à 00:19 sta |
|
Bonsoir,
Tout d'abord,bravo pour ce site WEB très bien fait.
Merci à Pierrot pour les liens indiqués.
Merci à Totolagalène pour les schémas même s'ils sont peu lisibles et ces hypothèses pour les lampes...
A Philippe,
En parcourant le site WEB, il me semblait que ce poste pourrait être assez proche d'un Ducretet L446. En effet, je pense pouvoir confirmer que la lampe entre l'EF41 et l'ECH42 est une EAF42. Il me semble également que celle qui est derrière l'ECH42 est aussi une EAF42 (de marque différente mais très ressemblante). La grande lampe derrière la GZ41 serait une EL41. En conséquence, le schéma du L346A semble assez proche.
J'essayerai de vous envoyer une photo du dessous mais cette semaine je serai sans doute peu disponible pour m'en occuper....
Pour la mesure sur l'oeil, vous parlez d'une mesure à l'ohmmètre?
Encore merci pour votre aide.
lgd01
|
|
| Sujet : Identification et panne d'un appareil inconnu Nouveau | De Pierrot du 82 Le 04-10-2009 à 03:09 cms |
| |
|
| Sujet : Identification et panne d'un appareil inconnu Nouveau | De Pierrot du 82 Le 04-10-2009 à 03:11 cms |
| |
|
| Sujet : Identification et panne d'un appareil inconnu Nouveau | De lgd01 Le 07-10-2009 à 22:24 sta |
|
Bonsoir,
J'ai pu faire les mesures sur l'oeil, aucune broche en court-circuit avec une autre, y compris entre la 2 et la 7, j'en déduis que le filament est coupé...
A Philippe,
Je vous ai envoyé les photos du dessous...
Merci pour votre aide.
lgd01
|
|
| Sujet : Identification et panne d'un appareil inconnu Nouveau | De f1ftp Le 08-10-2009 à 18:55 sta |
|
Désolé je n'ai rien reçu ![[:??:]](s11.gif)
|
|
| Sujet : Identification et panne d'un appareil inconnu Nouveau | De slouptoouut Le 08-10-2009 à 20:08 sta |
|
Bâ, c'est normal : c'est internet, ça marche quand ça veut et des fois les fichiers se perdent dans la nature !
|
|
| Sujet : Identification et panne d'un appareil inconnu Nouveau | De lgd01 Le 08-10-2009 à 23:41 sta |
|
Philippe,
J'ai renvoyé les photos!!!
J'espère qu'elles arriveront cette fois-ci...
Sur les anodes de l'oeil, il y a deux résistances 1Mohms (maron, noir, vert). Est-ce suffisant pour confirmer un oeil de type EM34?
Merci,
lgd01
|
|
| Sujet : Identification et panne d'un appareil inconnu Nouveau | De Jacques (webmestre) Le 09-10-2009 à 12:17 sta |
|
Non, ces résistances sont présentes sur les noeuilnoeuils équivalents de l'époque, 6AF7, EM34 parmi les plus courants. S'il s'agit d'un 6AF7, celui-ci est souvent pompé, filament allumé, débit normal au lampemètre mais aucune luminosité pour cause de cible épuisée.
|
|
| Sujet : Identification et panne d'un appareil inconnu Nouveau | De Totolagalène Le 09-10-2009 à 13:49 sta |
|
On peut monter indifféremment EM34 ou 6AF7. C'est tout de même bizarre que le filament soit coupé, avez vous bien pris sur les broches du tube elles-mêmes et non sur le support? Par contre, comme dit Jacques, la "cible épuisée": çà c'est très très courant comme trouvaille! ![[:Hi:]](s12.gif)
|
|
| Sujet : Identification et panne d'un appareil inconnu Nouveau | De f1ftp Le 09-10-2009 à 18:01 sta |
|
Photos bien arrivés ce coup ci,étude en cours.
| |
|
| Sujet : Identification et panne d'un appareil inconnu Nouveau | De f1ftp Le 09-10-2009 à 18:02 sta |
|
| |
|
| Sujet : Identification et panne d'un appareil inconnu Nouveau | De lgd01 Le 12-10-2009 à 11:28 sta |
|
Bonjour,
Oui, j'ai bien pris les mesures sur les broches elles-mêmes de l'oeil, oeil sorti de son support...
Mais comme les 4 ampoules 6,5v étaient toutes grillées, peut-être que le chassis a reçu du 220V directement... Ce qui est bizarre, c'est que les filaments des autres tubes ne sont pas coupés. Peut-être que les autres tubes ont déjà été changés ou que les filaments ont été plus résistants que le fusible...
Affaire à suivre.
J'espère pouvoir m'occuper des condos dans la quinzaine qui arrive...
Merci pour votre aide.
|
|
| Sujet : Identification et panne d'un appareil inconnu Nouveau | De slouptoouut Le 12-10-2009 à 13:56 sta |
|
Bonjour,
les filaments des lampes radio sont plus résistants que ceux des ampoules de cadrans et ont une plus grande inertie thermique , et peuvent supporter le mauvais traitement quelques minutes au lieu d'une ou deux secondes , de ce fait, en cas de surtension importante (poste en 110 branché sur 220..240V !) mais brève (le temps que l'opérateur s'apercoive de l'erreur, ou que le fusible fonde, en effet , et si celui ci est bien calibré il doit fondre !) les ampoules de cadran grillent et les lampes radio sont survivantes !
Il peut cepandant y avoir des dégats ailleurs et peu visibles (un isolant brulé dans le cablage , une cathode de la valve fondue, un condensateur claqué ...)
Notez que sur un poste "alternatif" l'erreur consistant a appliquer directement du 220...240V sur l'appareil alors qu'il n'est pas prévu pour ...est moins grave que sur un tous courants (car sur un tous courants il n'y a pas de transfo, souvent pas de fusible, et tous les filaments sont montés en série et directement aliment sur le secteur ...de sorte que rien ne limite le courant ou ne l'interrompt a temps , et là, bonjour les dégats !)
P/S/Z
|
|
| Sujet : Identification et panne d'un appareil inconnu Nouveau | De lgd01 Le 13-11-2009 à 00:32 sta |
|
Bonsoir,
J'ai reconstitué le schéma de cet appareil et j'en déduis qu'il est équipé des tubes EF41, ECH42, EAF42, EF41, EL41, GZ41 et EM34. J'ai pu le vérifier en inversant les deux EF41. La panne était lié au condensateur de 25000pF reliant les grilles des 3 permières lampes à la masse.
Il me reste quelques questions!
L'EM34 est grillé. Avez-vous une adresse Internet ou en région parisenne pour l'achat en neuf de ce tube?
Concernant les condensateurs chimiques de filtrage, doit-on utiliser des condensateurs à 85°c ou 105°C?
Concenrant les condensateurs papiers (de 10 à 100nF) comme celui qui était en panne ou le condensateur de liaison du dernier tube, quel type de condensateur préconisez-vous, polyester, polystyrene, etc..? D'apres ce que j'ai pu lire, une tension de 630V est suffisante...
Je dois aussi changer le cordon d'alimentation. Préconisez-vous de remplacer le cordon 2 fils (Phase+Neutre) par un cordon 3 fils avec prise normalisée Phase+Neutre+Terre et relier la terre au chassis?
Merci pour vos conseils.
lgd01
|
|
| Sujet : Identification et panne d'un appareil inconnu Nouveau | De Totolagalène Le 13-11-2009 à 01:06 sta |
|
Bien que ne connaissant pas le montage, pour les tubes, il est vraisemblable que l'ordre soit le suivant en partant de l'antenne: EF41, ECH42, EF41, EAF 42, EL41.
Je ne connais pas d'adresse.
Je ne me suis jamais occupé de la température pour les condos de filtrage (85° C doît
convenir).
Pour les condos "papier", je ne me suis jamais demandé par quel type il fallait les remplacer: A partir du moment où ils ont la bonne valeur et isolés 400V mini, neufs ou controlés; çà marche.
On ne met pas un cordon avec terre sur un poste.![[:Hi:]](s12.gif)
|
|
| Sujet : Identification et panne d'un appareil inconnu Nouveau | De Gilbert Le 13-11-2009 à 01:09 sta |
|
EM34 :Il y en a sur Ebay, mais ne pas oublier votre chéquier !
![[:Hi:]](s12.gif)
|
|
| Sujet : Identification et panne d'un appareil inconnu Nouveau | De Totolagalène Le 13-11-2009 à 01:17 sta |
|
Et le risque de recevoir un tube foutu!![[:Hi:]](s12.gif)
|
|
| Sujet : Identification et panne d'un appareil inconnu Nouveau | De lgd01 Le 13-11-2009 à 01:35 sta |
|
L'ordre des lampes que j'ai donné est à partir de l'antenne...
Cela ressemble au "SUPER DDT 7"...
OK pour le cordon, je reste à deux fils...
Pour l'EM34, j'ai compris qu'il est remplacable par un 6CD7 mais à 80$ aux US plus le port...
lgd01
|
|
| Sujet : Identification et panne d'un appareil inconnu Nouveau | De Jacques (webmestre) Le 13-11-2009 à 01:40 sta |
|
|
|
| Sujet : Identification et panne d'un appareil inconnu Nouveau | De Totolagalène Le 13-11-2009 à 01:50 sta |
|
Dans l'ordre que vous avez donné il y a 2 tubes d'inversés par rapport à ce que j 'ai indiqué.![[:Hi:]](s12.gif)
|
|
| Sujet : Identification et panne d'un appareil inconnu Nouveau | De Michel THEVENET Le 13-11-2009 à 21:32 sta |
|
Bonsoir,
Il y avait un radio électricien du nom de Bernigaud à Bourg en Bresse (01). J'ai connu sa boutique dans les années 1982 à 1983. A l'époque, il vendait des TV couleurs et il apposait cette étiquelle sérigraphiée en forme de losange sur les ces TV et ce qui m'avait surpris, il effaçait ou enlevait la marque d'origine. Sa boutique n'a pas du survivre bien après ce début des années 80, car il était déjà bien âgé. Il détestait son concurrent, les établissements Cuny qui était le commerce Radio-TV-électro-ménager le plus en vue à Bourg en Bresse. A l'époque, j'avais 23 ou 24 ans.
|
|
| Sujet : Identification et panne d'un appareil inconnu Nouveau | De lgd01 Le 16-11-2009 à 11:39 sta |
|
Bonjour,
Effectivement, il est fort probable que ce poste vienne de Bourg-en-Bresse...
Je ne sais pas dire si Mr Bernigaud s'est contenté de remplacer la marque d'origine ou s'il s'agit de sa propre fabrication mais je n'ai trouvé aucune trace d'une autre marque qui aurait été masquée...
Bernigaud a sans doute disparu mais Cuny existe toujours...
Pour l'oeil magique, il y a effectivement des annonces sur eBay mais comme le disait Totolagalène, il y a des risques...
Merci.
|
|
| Sujet : Identification et panne d'un appareil inconnu Nouveau | De Pierrot du 82 Le 16-11-2009 à 14:29 cms |
|  |
Soyez patient, il passe de temps à autre sur eBay des EM34 d'occasion en bon état à moins de 10 euros...
Et puis l'EM34 n'est pas indispensable au bon fonctionnement du poste.
|  |
|
|
| Sujet : Identification et panne d'un appareil inconnu Nouveau | De RETRO25 Le 01-06-2014 à 11:03 sta |
|
Bonjour,
juste pour ceux qui ont le même problème d ' identification, j' ai acquis un vieux BCL identique dans une brocante, aucune marque n' apparaît sur la façade avant mais le panneau arrière supporte l' inscription " PHENIX TYPE M6" il y a aussi un oeil magique qui fonctionne en façade avant. Il semble y avoir une espèce de symbole collé au milieu de la façade avant mais il est aux 3/4 effacé et donc devenu quasiment illisible !
cordialement JB
|
|
| Sujet : Identification et panne d'un appareil inconnu Nouveau | De HLJ Le 01-06-2014 à 15:33 sta |
|
Bonjour Retro25,
Vous réveillez ici un sujet vieux de 2009, soit déjà 5 ans.
La construction des postes radio-TSF en France des débuts jusque au milieu des années 50 a été faite soit par des grands constructeurs dans des usines avec des chaines de montage, soit par de petits artisans locaux qui construisaient des postes à la demande au moyen des pièces proposées par les grossistes de la branche.
Ces postes artisanaux sont difficilement identifiables, cependant les pièces utilisées (condensateur variable, bloc de bobinages, transfo MF, cadran, châssis, ébénisterie et enjoliveurs) étaient souvent identiques car provenant des mêmes fournisseurs.
À moins de trouver un nom à un endroit du poste, l'identification formelle est impossible.
Meilleures salutations.
HLJ
|
|
| Sujet : Identification et panne d'un appareil inconnu Nouveau | De HLJ Le 01-06-2014 à 15:40 sta |
|
|
|
| Sujet : Identification et panne d'un appareil inconnu Nouveau | De RETRO25 Le 01-06-2014 à 17:40 sta |
|
Bjr, pour ceux qui rechercheraient une EM 34 voyez chz ASK JAN FIRST OU FRAG JAN ZUERST c'est une boutique sérieuse assez bien achalandée basée en Allemagne. Les frais de port sont supportables et les colis bien emballés -
Il y a de nombreuses autres lampes dont certaines devenues assez rares actuellement ainsi que des transfo d'alim pour BCL , transfos de sortie etc ...pour les fanas de la restauration des vieux BCL il ,y a meme encore quelque electro-chimique boitiers alu y compris des doubles dans le meme tube alu !!! très rare actuellement. A PRIORI CES COMPOSANTS SONT DES N O S ( new from old stock) donc normalement jamais mis sous tension ( il vaut meix en ce qui concerne les chimiques ! "
voilà, pour ceux qui rechercheraient éventuellement la perle rare ....... et en plus le site est en trois langues ( anglais - normal ; Allemand - rien d'anormal vu que le site est en Allemagne, mais aussi en, ...... français ... exceptionnel même si c'est parfois traduit un peu rapidement .
voilà, see you later GY'
|l'adresse en question est ici : |die-wuestens.de...
|
|
|